New Admin Panel — Complete Redesign
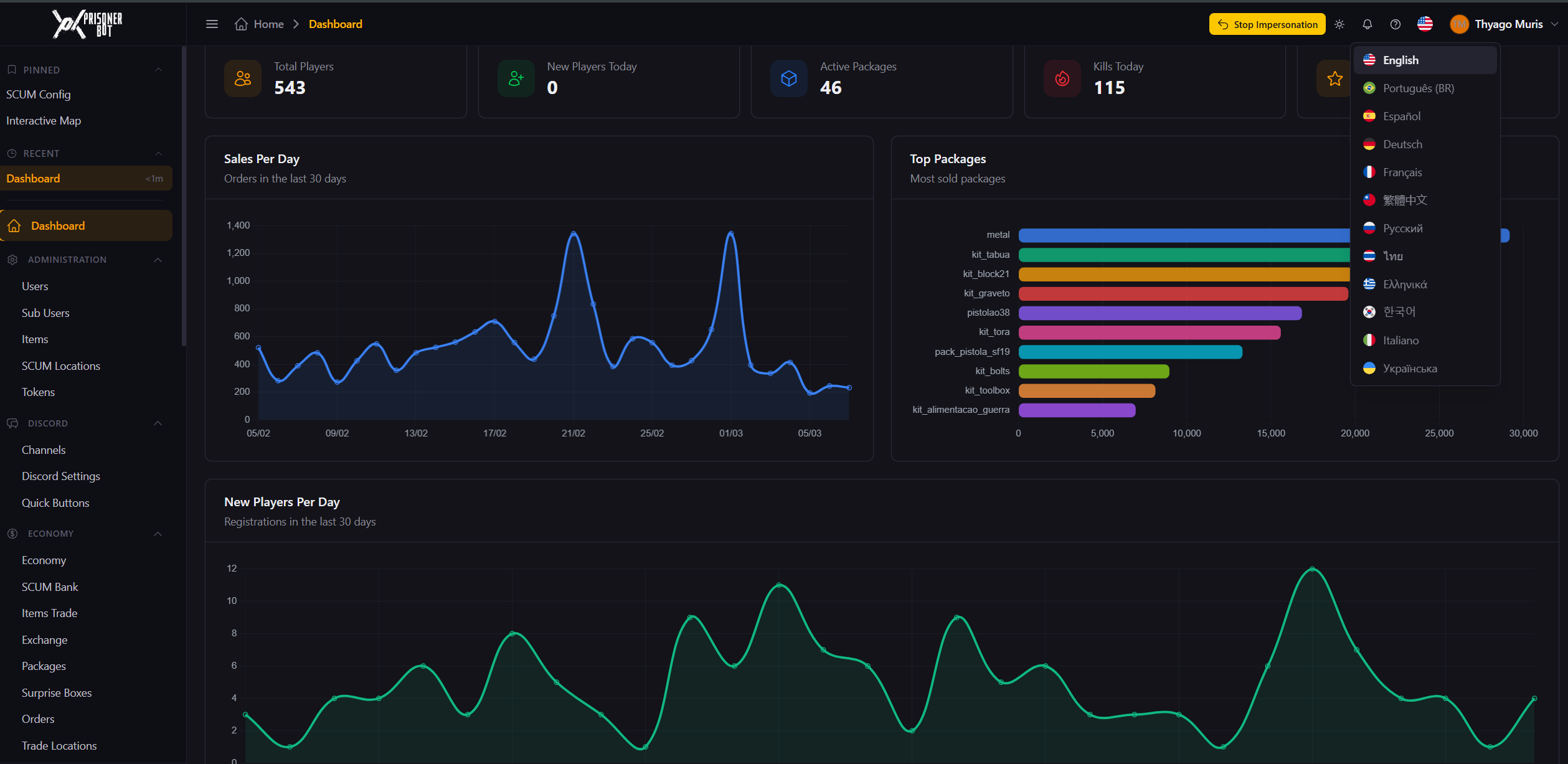
We're excited to announce the release of the completely redesigned Prisoner Bot Admin Panel! Built from the ground up with a modern tech stack, this update brings a cleaner, faster, and more powerful experience for server administrators. ✦ Modern Design • Brand new interface with dark and light theme support • Clean, professional, and fully responsive layout — works great on desktop and mobile ✦ Enhanced Dashboard • Real-time statistics: total players, new players, active packages, today's kills, active VIPs • Sales and new players charts for the last 30 days • Top selling packages overview • Live feed of recent players and kills ✦ 12 Languages Available • English, Portuguese (BR), Spanish, French, German, Italian, Russian, Ukrainian, Greek, Thai, Korean, Traditional Chinese ✦ Favorites Menu (Pin) • Pin your most-used menus to the top of the sidebar for quick access • Recent pages section with timestamps ✦ More Intuitive Panel • Sidebar organized into clear sections: Administration, Discord, Economy, Events, Monitoring, Server, VIP, Quests, Vehicles • Collapsible sidebar for more workspace • Search and filters on all tables • Modals for creating/editing without leaving the page ✦ Improved Interactive Map • Real-time visualization of players, vehicles, and NPCs • Filter by marker type • Vehicle and online player statistics • Auto-refresh every 60 seconds ✦ Other Improvements • Per-feature permission system
